Сегодня развитие бизнеса требует эффективного контроля над рекламными расходами и доходами от клиентов, а также ясного понимания, откуда приходят конверсии и какой канал продвижения работает, а какой только сливает бюджет. Эту задачу решает сервис для маркетинговой аналитики ROMI center. Он помогает собрать разрозненные данные, например, офлайн и онлайн-конверсии из CRM, а также данные из рекламных кабинетов, аналитических систем и торговых площадок, и затем трансформировать их в единую систему, что даст вам полную картину окупаемости всех маркетинговых инвестиций.

Используя сервис, вы сами и без привлечения разработчиков сможете построить развернутую сквозную аналитику, с помощью которой будете сопоставлять расходы и доходы, оптимизировать рекламу, отслеживать весь путь лида от момента захода на сайт до покупки, гибко настраивать отчетность под любые уникальные задачи, а также красиво визуализировать данные через интеграцию с BI-системами.
Сервис ROMI center — единый источник достоверных данных, который оцифрует ваш маркетинг в понятные отчеты под задачи бизнеса.
Начало работы
Начните с регистрации: нажмите кнопку «Начало работы» или перейдите в app.romi.center.
Система предложит бесплатный 2-недельный триал-период со всеми возможностями сервиса: вы настроите передачу данных из нужных источников, соберете их в отчеты, а потом примете решение о дальнейшем использовании сервиса.
Создание проекта
Следующим шагом после регистрации станет создание проекта и его настройка. Нажмите на кнопку «Новый проект» в правом верхнем углу страницы.
Затем присвойте ему понятное имя (например, «Интернет-магазин»). Проект будет вашим основным рабочим пространством, которое объединит все источники данных и результаты их анализа.
Права доступа к проекту
Система ROMI center позволяет давать права доступа к каждому проекту и приглашать в него пользователей. Они смогут настраивать и создавать новые подключения в вашем проекте, просматривать логи и вручную передавать данные. Но доступ к редактированию проекта и платежная информация останутся доступны только вам как создателю проекта. Чтобы добавить пользователя в проект, нужно в левом горизонтальном меню перейти во вкладку «Настройки проекта» и ввести электронную почту приглашаемого пользователя.
Развернутая инструкция про управление пользователями доступна в Базе знаний.
Однако прежде чем начинать работу в сервисе ROMI center, важно определить, какие маркетинговые задачи вы планируете решать. Далее мы рассмотрим три типовые задачи, с которыми к нам чаще всего обращаются клиенты.
Передача рекламных расходов в счетчики аналитики
Загрузка данных по расходам в системы веб-аналитики (Яндекс Метрика и Google Analytics) помогает маркетологам напрямую сопоставлять затраты на рекламные кампании с их реальной эффективностью. Благодаря возможностям ROMI center, этот процесс полностью автоматизирован и исключает необходимость ручного сведения отчетов. Кроме того, все данные для расчета ROI/ROAS будут в одном месте. Это ускоряет анализ и повышает оперативность принятия решений по оптимизации бюджета.
Например, как выглядят данные, сведенные в Яндекс Метрике:
После создания проекта, нужно будет выбрать, куда передавать данные.
Подробные инструкции по настройке связки с Яндекс Метрикой и Google Analytics.
После создания получателя можно добавить новые источники. Это могут быть: Яндекс Директ, Вконтакте, Google Ads, myTarget или Telegram Ads.
По завершении настройки статус передачи данных можно увидеть в разделе «Логи проекта» в ЛК ROMI center.
Что важно учесть при передаче данных
Обязательно настройте корректную UTM-разметку для передачи данных в Google Analytics 4. Это гарантирует, что расходы и продажи будут правильно атрибутированы по источникам.
Добавление обязательной метки utm_id
Вручную укажите во всех рекламных объявлениях метку:
utm_id={campaign_id}
Без такой метки расходы не будут переданы в аналитику.
Корректировка автоматической разметки eLama
Если вы используете автоматическую UTM-разметку в eLama, необходимо вручную заменить значение utm_content. [eLama-link] замените на следующий параметр:
cid|{campaign_id}|gid|{gbid}|aid|{ad_id}|adp|{addphrases}|dvc|{device_type}|pid|{phrase_id}|pos|{position_type}|adn|{source_type}
Это необходимо, так как eLama по умолчанию использует собственные динамические параметры. Некоторые из них (например, {retargeting_id}, {adtarget_id}) недоступны для передачи данных в системы аналитики.
Важность ручной настройки
Добавление метки utm_id={campaign_id} должно быть выполнено напрямую в рекламной площадке (Яндекс.Директ или Google Ads), а не через инструмент автоматической разметки.
Передача офлайн-конверсий
Обычно с такой задачей к нам обращаются маркетологи, которым важно оптимизировать рекламные кампании, нацеливая их на нужные сегменты аудитории из CRM по модели look-a-like и др.
Передача офлайн-конверсий с помощью ROMI center помогает автоматически отправлять данные о доходах и статусах сделок из вашей CRM в рекламные кабинеты и таким образом оценивать возврат маркетинговых инвестиций в разрезе рекламных каналов, а также оптимизировать рекламные кампании на основе данных о реальных сделках и продажах.
Интеграция данных в ROMI сenter состоит из двух этапов: сначала нужно подключить получателя данных — куда данные будут передаваться, а затем выбрать источники (откуда данные будут загружаться). Такой подход обеспечивает точное разделение каналов поступления и хранения информации.
Подключение получателя данных
Кликните на фиолетовую кнопку и добавьте нового получателя данных.
В зависимости от того, с какими рекламными площадками вы работаете, получателем данных могут быть:
Для настройки каждого получателя данных есть подробные инструкции, с которыми вы можете ознакомиться в нашей Базе знаний:
- Яндекс Метрика
- Центр конверсий Яндекс Директ
- Google Analytics 4
- Facebook Ads Pixel*
- VK Реклама Pixel
Если у вас возникли вопросы еще на этапе формулирования задачи или в ходе настройки, напишите нам в техническую поддержку. Команда ROMI center всегда на связи: мы готовы обсудить вашу задачу индивидуально.
Добавление источников данных
После того как мы создали получателя данных и указали, «куда» будут отправляться данные, нужно указать источник или «откуда». В случае с передачей офлайн-конверсий, это CRM.
Кстати, у ROMI center есть коннекторы ко всем популярным CRM, например, к AmoCRM, Битрикс24, GetCourse, Envy CRM.
Полный список инструкций для интеграции различных CRM с пикселями в рекламных кабинетах и счетчики аналитики через коннекторы ROMI center.
После того как подключение создано и настроено, статус передачи данных можно отслеживать в личном кабинете ROMI center, раздел «Лог проекта».
Что важно учесть при передаче офлайн-конверсий
Обязательное наличие Client ID для Яндекс Метрики и Google Analytics
- Для корректной передачи данных о сделках из CRM в системы аналитики каждая запись должна содержать соответствующий идентификатор: Google Client ID или Yandex Client ID. Конверсии без этого параметра не будут атрибутированы источнику трафика в GA4, а в Метрике будут автоматически отклонены.
- Если у вас в сделках из CRM мало Yandex Client ID или нет вовсе, передавайте данные в центр Конверсий Яндекс Директ.
Особенности обработки данных в Яндекс Метрике
Учтите, что обработка офлайн-конверсий в Яндекс Метрике может занимать до 24 часов. Это стандартное время, поэтому рекомендуем проверять результат спустя сутки.
Важность заполнения полей в момент синхронизации
Все критически важные для отправки поля (client id, контактные данные, сумма сделки) должны быть заполнены в тот момент, когда сделка переходит на этап, с которого настроена синхронизация. Если данные вносятся даже с минимальной задержкой, сделка будет отправлена без них. Это приведет к ошибкам обработки со стороны аналитических систем и неизбежному искажению данных.
Передача данных для маркетинговой аналитики
Передача данных, их хранение и трансформация обеспечивают точную сквозную аналитику: позволят сопоставлять расходы и доходы с разных площадок (с лид-форм, сайта, Авито и др. торговых площадок), а также отслеживать весь путь клиента от первого касания до покупки.
Благодаря гибкой настройке работы с данными внутри кабинета ROMI center, можно быстро объединять и анализировать данные под любые бизнес-задачи:
- сквозная аналитика;
- когортный анализ;
- аналитика по менеджерам отдела продаж;
- подсчет LTV и Retention и мн. др.
Затем собранные данные можно визуализировать в красивые и понятные отчеты, например, через Yandex DataLens.

Такая маркетинговая аналитика станет единым источником достоверной информации, где данные из CRM, сайта и рекламных каналов собираются в Хранилище ROMI center или любой другой базе данных, а затем обрабатываются в нужном вам ключе.
О том, как настроить выгрузку данных с помощью коннекторов ROMI center в Хранилище ROMI center, ClickHouse, MySQL вы можете подробно прочитать в нашей Базе Знаний.
Уникальные алгоритмы работы сервиса ROMI center позволяют быстро и просто трансформировать маркетинговые данные из различных источников в понятные показатели для оптимизации рекламных кампаний и дальнейшего качественного развития бизнеса.
Подключение источников данных
Подключить новый источник данных к Хранилищу ROMI center — его мы и будем рассматривать в качестве примера — можно двумя путями.
Первый способ доступен на этапе формирования Хранилища — система сразу предложит настроить первоначальное подключение.
Если Хранилище уже создано и содержит хотя бы один источник, для добавления следующего нужно воспользоваться опцией «Новый источник». На этой же странице вы сможете в последствии добавлять другие проекты.
Далее вам нужно будет выбрать, откуда именно данные будут поступать в Хранилище.
Настройка передачи данных
Чтобы начать собирать развернутую маркетинговую аналитику, вам нужно последовательно подключить все источники данных, которые вы будете использовать для дальнейшего анализа.
1. Подключить вашу CRM и настроить передачу данных из нее в сервис ROMI center. У нас есть коннекторы для быстрого и простого подключения всех популярных CRM.
Найдите нужную вам CRM и настройте передачу данных по понятной инструкции.
2. Подключить рекламные площадки напрямую для передачи данных в Хранилище с помощью коннекторов ROMI center.
Самые популярные коннекторы:
Все коннекторы настраиваются без участия программистов и гарантируют точность собранных данных.
После того как нужные вам данные начнут выгружаться в Хранилище ROMI center, их можно обработать через раздел «Трансформация» в кабинете ROMI center и подготовить для вывода в отчёт.
Трансформация данных
Раздел «Трансформация» доступен в личном кабинете ROMI center и позволяет обрабатывать данные, исходя из различных маркетинговых задач. Расскажем коротко о возможностях каждого инструмента.
- «Объединение данных» помогает собирать воедино разрозненную на первый взгляд информацию из рекламной аналитики и кабинетов, соцсетей, торговых площадок и CRM — словом отовсюду, где вы запускаете рекламу и откуда ведете клиентов. Такой подход значительно экономит время маркетинговых специалистов, избавляя их от необходимости переключения между интерфейсами систем, а также экономя их время на ручном сборе и сопоставлении данных. Объединение данных через инструмент ROMI center дает объемную и точную картину результативности маркетинговых усилий в одном месте.
После объединения данных вы можете их визуализировать, подключив Yandex Data Lense или перейти в следующий инструмент и настроить атрибуцию для углубления анализа.
- «Модели атрибуции» помогают распределять вклад каждого рекламного канала в конверсию: по первому взаимодействию, последнему непрямому клику или линейно. Имея на руках такие данные вы сможете правильно оптимизировать рекламный бюджет. Полученные данные вы также можете визуализировать через любую BI-систему или дополнительно настроить объединение с данными по сайту и рекламе.
- «Вычисляемые поля» помогают трансформировать данные из различных источников, подгоняя их под конкретные бизнес-задачи. Например, создавать новые поля для таблиц с объединенными данными, автоматически рассчитывать ДРР, ROAS и другие показатели, применять собственные правила («Если → Тогда») для гибких вычислений.
- «Приоритет запусков» помогает настраивать порядок обновления таблиц. Это обеспечивает формирование корректных и безошибочных итоговых данных. Вы можете определять индивидуальный приоритет запуска для каждой таблицы или отдельного вычисляемого поля, а также гибко учитывать зависимости между наборами данных. Это позволяет поддерживать стабильную и последовательную загрузку информации даже при работе с большим числом разнородных источников.
Новые клиенты часто нас спрашивают, в каком порядке нужно использовать представленные выше инструменты. Однозначного ответа нет и быть не может. Все зависит от специфики бизнеса, объема и типа рекламы, пожеланий к аналитике. Если одному проекту достаточно правильно объединенных данных, то другому может потребоваться не только их агрегация, но еще и атрибутирование для оптимизации бюджета.
Если вы пока не можете определить, какие инструменты трансформации подходят именно вам, запишитесь на индивидуальное демо. Мы все расскажем, покажем и вместе обсудим.

Визуализация данных
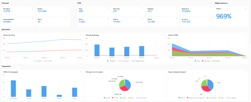
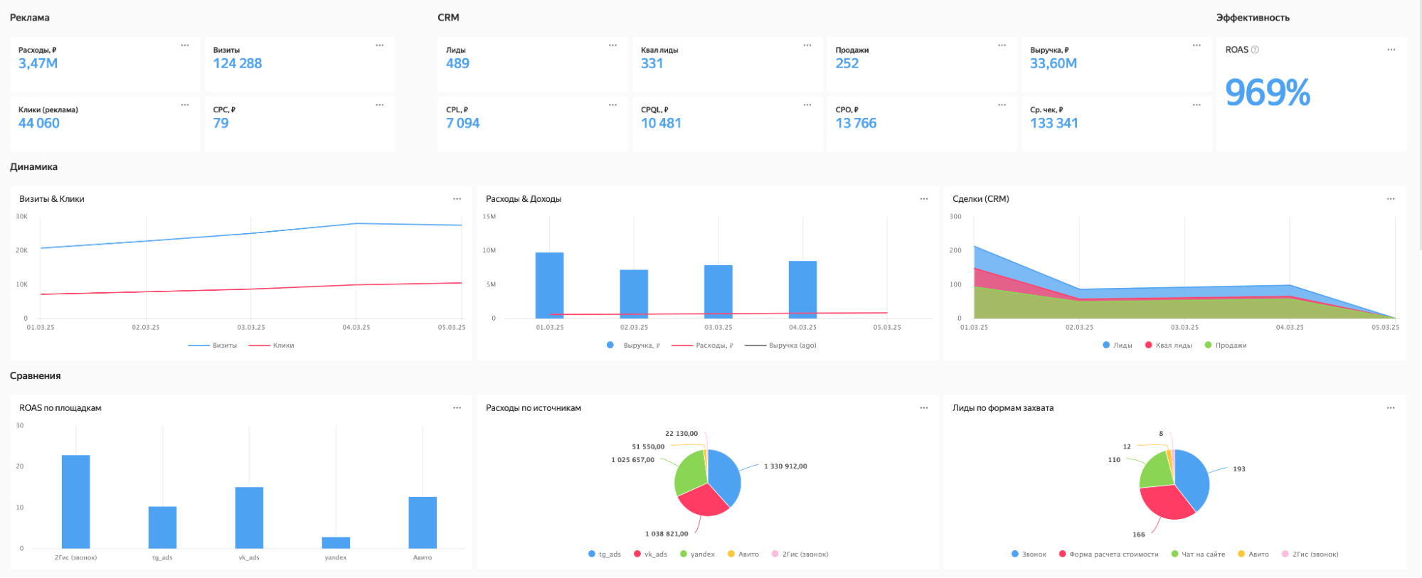
После того как вы обработали данные в нужном вам ключе, их нужно визуализировать в отчеты для наглядности. Команда ROMI center предлагает вам для этого использовать Yandex DataLense.
Эта BI-система с легкостью подключается к Хранилищу ROMI center, где хранятся трансформированные данные, и позволяет взять только нужные для отчетности параметры. Как может выглядеть дашборд по сквозной аналитике:
Все табличные данные отображены в графическом формате и понятны как интернет-маркетологу, так и руководителю направления рекламы, глубоко не погруженному в механику сбора сквозной аналитики.
Подробный гайд о работе с Yandex DataLense: пошаговое подключение системы к Хранилищу ROMI center, принципы построения чартов и дашбордов, а также много другой полезной информации, читайте в нашем блоге.
Подпишитесь на рассылку ROMI center:
Получайте советы и лайфхаки, дайджесты интересных статей и новости об интернет-маркетинге и веб-аналитике:

















